Ιστορίες της πόλης: Ευρήματα στο ανατολικό νεκροταφείο Θεσσαλονίκης στον χώρο της ΔΕΘ
Τι αναφέρει η Εφορεία Αρχαιοτήτων
Νέα ανάρτηση έκανε η Εφορεία Αρχαιοτήτων στη στήλη «ιστορίες της πόλης»
- Newsroom
Νέα ανάρτηση έκανε η Εφορεία Αρχαιοτήτων Πόλης Θεσσαλονίκης στη στήλη «ιστορίες της πόλης» στο Facebook και αυτή τη φορά αναφέρεται στις αρχαιότητες στο υπόγειο της οδού Αγνώστου Στρατιώτη 1 - Ολύμπου 81.
Αναλυτικά
Από την ίδρυση της Αρχαιολογικής Υπηρεσίας στη Θεσσαλονίκη, κατά τη διάρκεια οικοδομικών εργασιών, αποκαλύπτονταν σημαντικές αρχαιότητες, πολλές από τις οποίες διατηρήθηκαν ορατές στα υπόγεια των ανεγερθεισών οικοδομών. Τα αρχιτεκτονικά κατάλοιπα προέρχονται από δημόσια κτήρια (διοικητικά κέντρα, λουτρά κ.ά.), δημόσια έργα (οδοί, αγωγοί κ.ά.), αλλά και ιδιωτικά κτίσματα (οικίες, ταφικά μνημεία κ.ά.).
Χαρακτηριστικό παράδειγμα αποτελεί το κτηριακό συγκρότημα που αποκαλύφθηκε το 1924 από τον Στρατή Πελεκίδη, κατά τη διάρκεια σωστικής ανασκαφής, για την ανέγερση κατοικίας, στη συμβολή των οδών Αγνώστου Στρατιώτου 1 και Ολύμπου 81, αμέσως βόρεια της ρωμαϊκής αγοράς.
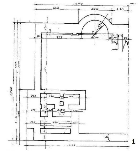
Επρόκειτο για ένα επίμηκες οικοδόμημα (διαστάσεις 16x23μ.), του οποίου η βόρεια πλευρά σχημάτιζε ημικυκλική κόγχη (εικ. 1). Στο νοτιότερο τμήμα του αποκαλύφθηκαν τμήματα μαρμάρινων βάσεων με επιγραφές που ανήκαν σε σημαντικές προσωπικότητες, όπως της βασίλισσας Θεσσαλονίκης, του Μεγάλου Αλεξάνδρου και άλλων ηγεμόνων, καθώς και τμήματα αγαλμάτων, όπως αυτό της Αθηνάς των Μεδίκων, το οποίο, μετασχηματισμένο σε πορτρέτο της Ιουλίας Δόμνας (αυτοκράτειρας και συζύγου του Σεπτίμιου Σεβήρου κατά την χρονική περίοδο 192-211 μ.Χ.), εικάζεται ότι ήταν τοποθετημένο στην κόγχη. Το αρχαίο κτήριο καταχώθηκε κάτω από τα θεμέλια της οικοδομής.
Περίπου 50 χρόνια αργότερα, το 1973, η οικοδομή κατεδαφίστηκε προκειμένου να ανεγερθεί πολυκατοικία. Οι αρχαιότητες αποκαλύφθηκαν για δεύτερη φορά (εικ. 2), ενώ η εικόνα του συγκροτήματος συμπληρώθηκε με την αποκάλυψη ενός δεύτερου κτηρίου.
Δυτικά του πρώτου ανατολικού κτίσματος και σε επαφή με αυτό, αποκαλύφθηκε ένα μικρότερο ορθογώνιο μονόχωρο οικοδόμημα (δυτικό κτήριο), διαστάσεων 8,50x9,20μ., με είσοδο στα νότια (όπως και το ανατολικό κτήριο) και ημικυκλικές κόγχες εσωτερικά, στο μέσον των τριών υπόλοιπων πλευρών, οι οποίες ερμηνεύονται ως χώροι για την τοποθέτηση αγαλμάτων.
Τα δύο κτήρια συνανήκουν χρονολογικά και πιθανολογείται μια άμεση σχέση με το συγκρότημα της ρωμαϊκής αγοράς. Αρχικά η κατασκευή του συγκροτήματος χρονολογήθηκε στα μέσα του 2ου αι. μ.Χ. και θεωρήθηκε ότι επρόκειτο για χώρο βιβλιοθήκης. Σύμφωνα με μεταγενέστερες μελέτες, το κτήριο χαρακτηρίζεται χώρος αυτοκρατορικής λατρείας και χρονολογικά τοποθετείται στην περίοδο των Σεβήρων (193-235 μ.Χ.).
Στο υπόγειο της οικοδομής διατηρήθηκε ορατό το βόρειο τμήμα του ανατολικού κτηρίου (εικ. 3).
Τι αναφέρει η Εφορεία Αρχαιοτήτων
Υπεγράφη η σύμβαση για τις μελέτες του έργου – Παρεμβάσεις 15 εκατ. ευρώ από τους Νέους Επιβάτες έως την Περαία
Στο επίκεντρο η αναβάθμιση του Κέντρου Υγείας Ν. Μηχανιώνας και η προετοιμασία για την αντιπυρική περίοδο
Από 2 Μαΐου για περιορισμένο αριθμό παραστάσεων